
我国煤矿水文地质条件极其复杂,煤矿水害已成为威胁煤矿安全生产的重大灾害之一,是仅次于瓦斯灾害的第二大“杀手”。据不完全数据统计,2014年至今,全国共发生53起水害事故,造成207人死亡,较大以上水害事故时有发生,安全形势依然严峻。
01.建设背景
2018年6月20日,国家煤矿安监局印发了《煤矿防治水细则》,国家煤监局煤安监调查〔2018〕14号,在原《煤矿防治水规定》第三条“防、堵、疏、排、截”综合防治措施中新增了“探”和“监”两项措施,将“井下探放水”列为第四章,明确了“探”在水害防治措施中的核心地位和先导作用。国家应急管理部副部长、国家煤矿安全监察局党组书记、局长黄玉治在全国煤矿水害防治工作视频会议上发表重要讲话,要确保“两探”质量,严格执行“探掘分离”制度,紧紧把握钻孔施工质量和长度、物探结果分析这两个重要环节,推行打钻视频监控,关键钻孔要采取测斜措施,强化勘探工程监督检查,严防工程资料造假。
智能视频分析平台运用新一代人工智能、边缘计算技术,基于视频图像信息处理分析,约束煤矿人员作业流程化、规范化的同时实现井下作业有章可依、有迹可循,为提升矿井生产安全治理水平、减少隐患,提高生产监管效率,实现集感知、分析、决策、指挥和监督为一体的智能化、可视化、数字化管控体系。
02.政策导向
国家煤矿安监局《煤矿防治水细则》
国家煤矿安监局《煤矿水害防治监管监察执法要点》
山西省应急管理厅《山西省煤矿防治水“三专两探一撤”规定》
山西煤矿安全监察局《山西煤矿安全监察局关于煤矿事故风险平台建设和联网工作的通知》
陕西煤矿安全监察局《陕西省煤矿安全整改提升基本标准》
陕西煤矿安全监察局《陕西省加强井工煤矿安全管理若干规定陕西煤矿安全监察局》
02
解决方案
1、利用人工智能等成熟的自主学习、机器视觉算法技术,对钻探作业过程的钻孔数量、钻孔角度、钻孔深度、钻杆钻进速度等钻孔数据的智能感知、汇报、分析;
2、采用云技术架构,实现云监测数据自动同步,完成模型训练,模型下发边端,在边端完成实时推理,推理结果上传云端;
3、提供煤矿智能钻探管理系统的移动应用服务,矿和中层管理人员可以随时随地访问系统,及时关注钻探作业情况,发生异常情况分级推送消息;
4、实现钻探作业过程中设计、计划、作业、验收、分析、台账全过程的信息化管理;
5、具备联网上传功能,数据满足国家、地方煤矿数据采集标准与监管需要,支持与现有安全监管系统对接数据自动上传,满足上级部门监管需求。
1
方案概述
智能视频分析平台需采用模块化的结构设计,既可以为用户提供一站式的智慧煤矿整体解决方案,也可以根据用户现场情况对现有的旧设备和系统进行定制化开发实现智能化升级。
通过培训的专业技术人员根据物探成果编制钻探设计并制定探放水任务计划,将任务下达给正在进行开采的工作面。任务计划通过防爆手机发送给探放水人员,其根据任务内容自主进行开始打钻和结束打钻等操作,无需地面人员的协助,且系统能够智能识别钻探作业过程中的钻孔数据。打钻结束后,专业技术人员在地面进行钻探验收,并将数据上传至云端。如此,管理人员能够实时全面掌握煤矿井下探放水作业的情况。

图1 产品架构

图2 业务流程图
通过前端视觉采集设备获取设备、环境和人员的图像信息,通过数据传输至AI算法服务器,进行智能运算,将运算结果实时推送至智能视频分析平台。

图3 煤矿水害防治智能监测系统登陆界面
2
平台概述
1、首页展示当前矿井掘进工作面掘进和探水作业情况。通过钻孔轨迹数据(钻孔开孔位置、深度、角度等数据)生成探水作业覆盖区域,辅助探水作业设计及生产分析。

2、基础配置-煤矿基本信息管理

3、三专管理
专业的技术人员:实现技术管理人员、专业技术人员、探放水特工的信息录入、查询、修改、删除;专门的探放水队伍:实现对矿上探放水队伍的管理;专用的探放水设备:实现物探设备、化探设备、注浆设备、钻探设备的信息录入、查询、修改、删除。为保障“三专”的落实提供技术保障,为监管部门提供数据。

4、探水作业
探水设计-实现探水设计数据信息的录入、审批、查询,可根据审批流程需要,跨部门、自定义审批流程;
探水助手-井下作业APP,通过矿用本安手机进行井下交互操作,可查看实时视频、任务指令、钻探情况汇报等操作;
探水验收-系统通过设计数据、井下汇报数据、AI识别数据对比以及识别视频的验证,实现地面验收。

5、探水监测
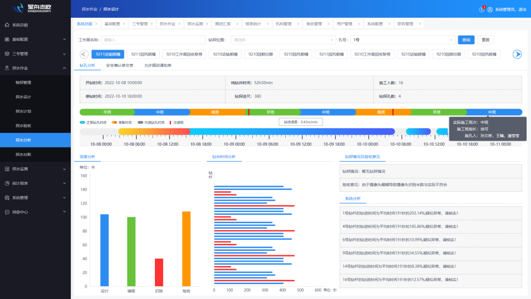
探水分析-以图形化方式对钻孔数据进行分析,判断钻孔是否满足设计要求,形成;
探水台帐-实现停止掘进通知单、探水通知单、钻孔验收单、安全确认移交单、允许掘进通知单查询、打印、导出功能。

6、掘进汇报
实现探水计划数据信息的录入、审批、查询,可根据审批流程需要,跨部门、自定义审批流程,计划审批通过后自动下发停止掘进通知单、探水通知单。

7、水文管理
通过安装水位、水质、水压等传感器,实时监测矿井内的水文参数。监测数据可用于评估矿井水文状况,发现异常情况,并及时采取措施进行调整。

8、水文图件
多工程地图显示,单工程平面图测点显示。

9、报表统计
可按工作时间(日、旬、月、季度、年或自定义)工作面、施工单位等条件查询、打印、导出报表,便于用户统计工作量。

10、煤矿水害智能化防控APP
用户可以通过手机随时随地防问系统,查看探放水作业信息和视频,完成审批操作。



3
产品优势
算法能力:团队自研算法模型、强大的算法能力和算法技术,提供定制化智能服务;
硬件适配:提供成熟完善的硬件设备,可将算法模型直接部署在边缘设备侧,适配市面大多数硬件设备;
中心管理:标准的API接口、完善的管理平台、可批量实现智能边缘设备的管理;
灵活选配:可根据实际需求灵活选配AI算法,支持为每路设备配置不同的功能,可自主设置阈值和参数;
灵活部署:既可充分利用原有设备、直接部署,也可提供丰富的产品、支持项目新建,部署灵活简单
技术支持:华为云技术管理登录陕ICP备2024023116号-1 |本站支持
